隨著“雙碳”政策的不斷推進和深化,可再生能源電力成本的降低,氫燃料電池汽車的規模化推廣和氫能市場的逐漸成熟,市場對氫氣的需求呈爆發式增長,綠氫成為氫能發展的必經之路。氫能產業鏈較長,綠氫制取率先受益。隨著國家政策的不斷加碼和綠氫制取技術的不斷進步,電解水制氫成為制取綠氫的重要方法。隨著電解水制氫規模的提升,電解槽市場也迅速增長。
那么什么是電解槽?
電解槽有哪幾種類型?
電解槽發展到現在到了什么階段?
電解槽的定義
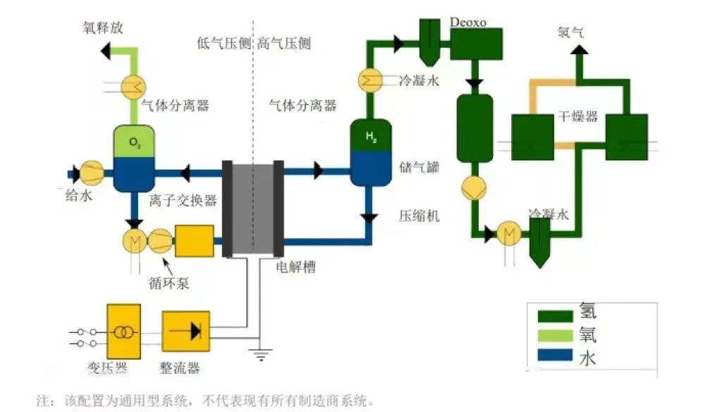
電解槽是水電解制取氫氣和氧氣的主要設備。電解槽由槽體、陽極和陰極組成,多數用隔膜將陽極室和陰極室隔開。當直流電通過電解槽時,在陽極與溶液界面處發生氧化反應,在陰極與溶液界面處發生還原反應,以制取所需產品。

電解槽的主要類型
根據不同技術的特點和應用范圍,電解槽可分為堿性電解槽(ALK)、質子交換膜電解槽(PEM)、陰離子交換膜電解槽(AEM)和固態氧化物電解槽(SOEC)四種類型。?
電解槽的結構及系統原理
四種類型的電解槽技術特點不同,構成結構與系統原理也各不相同。
1、堿性電解槽

堿性制氫電解槽的結構,主要有隔膜、正/負極網、極板、極框、墊片、緊固螺桿與螺母、端板等。
從結構上看,堿性電解槽的組裝跟氫燃料電池電堆類似,在端板的基礎上,逐一裝配極板、支撐網、負極網、隔膜、正極網、支撐網、極框、墊片,再以此重復,最后裝上另一端的端板,用緊固螺桿固定。
另外,極框在經過粗、精立車后與極板焊接,再與鎳絲網焊接,而隔膜、極板、鎳網、墊片均需切割后組裝。

電極、隔膜和密封墊片是堿性電解槽的關鍵材料。電極通常采用鎳網或泡沫鎳,其性能對電流密度和電解效率有決定性影響,其成本約占系統成本的28%;隔膜用于將兩極隔離開,要求保障氣密性的同時,降低電阻以減少電能損耗,密封墊片用于解決極片之間的絕緣問題,其絕緣性能對電解效率、安全、系統使用壽命均有影響。
2、PEM電解槽
電解槽是電解反應制氫的核心裝置,PEM電解槽采用質子交換膜作為電解質,結構和性能具有一定優勢。PEM電解槽同樣由多個電解單元堆疊而成,每個單元均由質子交換膜、催化劑、氣體擴散層和雙極板構成。

PEM電解槽使用質子交換膜作為固體電解質,替代了堿性電解槽使用的隔膜和液態電解質(KOH溶液),內阻更小、內部結構更為緊湊,電解效率大幅提高,規模選擇也更為靈活。

3、固體氧化物電解槽(SOEC):
SOEC槽體原理:
這類電解槽在高溫(700-850℃)下工作。優點是有利的動力學條件,使用相對便宜的鎳電極成為可能;減少了電力需求,部分用于分解水的能量可通過熱能獲得(可以利用余熱,基于電力計量的表觀效率可以高于 100%);可逆性潛力(作為燃料電池和電解槽工作),二氧化碳和水同步電解生成合成氣。缺點是:熱化學循環會加快劣化和縮短使用壽命,特別是在停機/啟動期間。導致電堆性能下降的其他問題還包括:高氣壓差下的密封難題;使用二氧化硅作為密封劑造成電極污染;以及其他來自管道、連接件和密封的污染源。目前 SOEC部署僅限于kW級別, 也有一些示范項目已經達到1 MW。
SOEC系統原理:

4、陰離子交換膜(AEM):
AEM槽體結構原理
這是一項最新的技術,目前只有少數幾家公司正在進行商業化推廣,且落地項目很少。AEM 的潛力在于避免了堿性電解槽的惡劣堿性運行環境,并與 PEM 電解槽的簡單高效特性相結合。
這類電解槽可以使用非貴金屬催化劑、不含鈦組件,同 PEM 一樣可在差壓下工作。事實上 AEM 膜存在化學和機械穩定性問題,導致電解槽使用壽命不穩定。另由于 AEM 電導率低、電極結構差、催化劑動力學緩慢等原因,所以性能也不如預期的理想。
一般電解質性能可通過調整 AEM 膜的電導率性能或增加支持電解質(如 KOH 或碳酸氫鈉[NaHCO3])方法得到提高。然而,如此調整可能會降低電解槽的耐用性。本質上,OH-離子比 PEM內部的 H+質子慢三倍(電導率低), 因此 AEM 開發商需要制造出更薄的或具有更高電荷密度的 AEM 電解質膜。
AEM系統結構原理

電解槽優缺點
了解了電解槽的構造,每種類型電解槽都具備各自的優勢和挑戰。堿性電解槽以其穩健性和低成本著稱,PEM電解槽因其高效性而備受關注,SOEC憑借熱能利用的高效性成為未來工業應用的強勁選手,而AEM則作為一項新興產品。
1. 堿性電解槽?優點:制造相對容易,電極面積可達3平方米。?使用壽命超過30年,維護成本低。使用0.252毫米厚的隔膜減少氣體混合,提高電流密度。缺點:由于氣體混合,可能導致效率下降。?盡管現代設計提高了電流密度,但與PEM技術相比仍有差距。
2. 質子交換膜電解槽優點:?使用全氟磺酸膜,可在低電阻下實現高電流密度。適合大規模應用,尤其是在氧氣側大氣壓下氫氣側壓力高達70巴。缺點:高材料成本(如銥、鉑、鈦)導致成本較高。?對水中的雜質(如鐵、銅、鉻和鈉)非常敏感,容易發生鈣化。
3. 固體氧化物電解槽優點:在700-850°C下運行,有助于加速反應動力學。可以使用相對便宜的鎳電極,部分能量通過熱能提供。缺點:?高溫運行導致材料更快降解,使用壽命較短。?主要應用于千瓦級系統,部分示范項目已達兆瓦級。
4. 陰離子交換膜電解槽優點:?結合了堿性電解槽的溫和操作環境和PEM電解槽的高效設計。可以使用非貴金屬催化劑和無鈦組件。缺點:存在化學和機械穩定性問題,導致使用壽命不穩定。?電導率低、電極結構差、催化劑動力學緩慢。
主流電解槽的性能要求及選擇順序
電解槽是電解水制氫的關鍵設備,其性能和效率直接影響到氫能的產量以及能源的消耗。目前,國內主流電解槽性能要求:高氫氣純度、低能耗、結構簡單、制造與維修方便且成本低廉、使用壽命長、材料利用率高。
中國主流電解槽產業成熟度順序:ALK> PEM >?AEM> SOEC ;
ALK電解槽:規模化制氫首選,存在問題包括低制氫效率、過程污染和高耗電量,未來有降本空間;
PEM電解槽:商業化初期,效率比ALK高,耗電量較低,適合風光發電氫能制取,但成本高(貴金屬使用)且產氫規模較小,未來需降低成本和擴大規模;
AEM電解槽:結合ALK造價優勢和PEM效率優勢,具有成本低和高效制氫的潛力,但陰離子交換膜研發難度大,目前仍在實驗室階段;
SOEC電解槽:處于實驗室放大階段,800°C以上環境下效率最高,但造價成本遠超ALK和PEM,并且可逆反應特性使其在未來氫儲能領域具有應用前景。
電解槽的應用前景
隨著全球能源轉型和氫能經濟的快速發展,電解槽市場的需求正在不斷增長。
國內市場方面,據TrendBank預計,到2025年,我國綠色可再生氫氣的需求量將達到130萬噸,而2023-2025年的電解水制氫設備累計出貨量預計達到17GW以上。假設堿性電解槽占比85%,PEM電解槽占比15%,預計2023-2025年電解槽累計市場空間達320.3億元,其中堿性電解槽市場空間達216.8億元,PEM電解槽市場空間達103.5億元。

全球市場方面,預計到2030年,全球電解槽累計市場空間將接近2000億元。根據IEA的預測,2022年全球電解槽裝機容量已達1.4GW,其中中國占比約40%,歐洲占比三分之一左右。預計到2030年,全球電解槽裝機容量將達到134GW,其中堿性電解槽占比64%,PEM電解槽占比22%,SOEC占比4%。經測算,我們預計到2030年,全球電解槽市場空間將達1937.6億元,其中堿性電解槽市場空間達1029.1億元,PEM電解槽市場空間達854.9億元,SOEC市場空間達53.6億元。

電解槽相關企業
電解槽需求前景廣泛,據TrendBank統計,國內已有超百家企業布局或規劃堿性電解槽的研發或生產。但目前僅有少數企業具備兆瓦級制氫設備的生產能力。
1.陽光氫能
![]()
陽光氫能作為陽光電源的子公司,專注于可再生能源電解水制氫技術的研究,陽光氫能是國內極少數兼具堿性與PEM兩種制氫技術的企業,在國內多個制氫項目中也提供了制氫系統全套解決方案。2024年陽光氫能智能制造中心投用,引進國內首條先進的電解槽自動化裝配產線,帶動氫能產業新質生產力的發展。
陽光氫能堿性水電解制氫設備可提供 1000?標方/小時及以上柔性制氫設備,通過優化電極、隔膜、結構和流程等,實現更低能耗、更優動態性能,針對大規模制氫項目推出多對一解決方案。PEM 電解槽單體可達到 300?標方/小時氫,在工作壓力、電流密度和直流電耗上比堿水電解槽更有優勢,整體性能更優。

2.穩石氫能

深圳穩石氫能科技有限公司是第三代電解水制氫技術的代表企業,也是全球唯一一家從膜到催化劑到膜電極、再到控制系統和系統集成,產研一體的AEM電解水制氫裝備企業。穩石氫能擁有100%自主知識產權的高性能陰離子交換膜制備技術、AEM高效雙金屬催化劑制備技術、高效OER和HER電極制備技術、電解器系統集成系統控制技術。穩石氫能AEM電解水制氫技術,集合了ALK與PEM制氫技術優勢,開創了低成本、高效率制氫的技術先河,同時系統響應速度快,熱啟動時可在60秒內達到100%功率運行,深度適配清潔能源應用場景。

3.天合元氫

江蘇天合元氫科技有限公司,隸屬于天合集團,是以電解水制氫技術為核心的裝備制造企業。天合元氫天擎系列堿性制氫裝備成功入選2024年蘇錫常首臺(套)重大裝備名單。天擎系列堿性電解水制氫裝備,系天合元氫獨立自主研發,具備安全可靠、穩定低載、超長壽命、滿載保障、優質高效的特點。擁有30%-110%的寬功率波動制氫能力,電流密度較常規產品提升30%。

4.未來氫能

未來氫能科技是一家國際化氫能源技術和裝備的國家級高科技公司,公司聚焦研發和生產全自主產權新一代AEM制氫技術的關鍵材料及制氫設備。未來氫能AEM電解槽采用全自主研發核心材料和非貴金屬催化劑,變載范圍大,功率較國外同類產品提升一倍多,可滿足5kw的應用場景需求。未來氫能的產品在1.8 v電壓情況下,電解槽電流密度可達2A/cm2,同時穩定性表現優異。產品目前已經通過超8000小時的運行測試,衰減率小于10μV。
2024年11月,未來氫能發布具有全自主知識產權的AEMCat. HER陰極催化劑、AEMWE HER陰極電極、AEMWE OER陽極電極三款產品。

5.氫銳科技

上海氫銳科技有限公司核心技術與團隊源自于中國科學院上海高等研究院,專注于質子交換膜(PEM)電解水制氫的研發、產業化與應用及解決方案。公司“系列高效PEM電解槽”已經實現了從5標方到250標方的批量制造,單槽最大產氫量可達250Nm3/h。其中,采用115膜電極的電解槽產品,在1.5A電密下能耗4.1千瓦時可生產氫氣1標方;采用80微米膜的電解槽產品2A電密下能耗4.1千瓦時生產氫氣1標方。值得注意的是,由于氫銳科技的電解槽具有高一致性,極差小于30mV,耐受壓差為1.6MPa。
6.安思卓新能源

安思卓新能源由發源于美國的全球氫能領先的技術團隊創立,致力于氫能源全產業鏈核心設備的技術研發及生產,公司掌握世界前沿的可再生能源耦合電解水制氫技術,擁有100多項專利技術,實現產品可以在各種惡劣和不穩定環境下高效生產。
在新能源制氫和儲氫領域,已掌握“將不穩定的可再生能源完全高效轉化為氫能”的核心專利技術,并開發出具有全流程仿真正向設計開發能力的模塊化產品。公司成功研發出最大功率的集裝箱式綠氫電解槽,擁有最低的滿負荷制氫直流電耗,實現了最長周期的綠氫安全運行業績。

7.氫輝能源

氫輝能源(深圳)有限公司,是一家專注于質子交換膜 (PEM) 電解水制氫關鍵材料及部件的國產化、產業化,及相關檢測設備的研發、生產、銷售及技術服務的企業。公司自成立以來,已成功實現多個核心部件的批量化生產,多項技術屬國內首創、國際領先。包括開發 80~100 微米 BriPEM?雙增強型質子交換膜 (PEM)、BriMEA?多重抗滲氫膜電極 (MEA)、適用于不同應用場景的高性能、長壽命大 / 中 / 小型 BriLyzer?PEM 電解槽。

8.考克利爾競立

考克利爾競立,全稱考克利爾競立(蘇州)氫能科技有限公司,專注于從事各類行業制氫設備的設計、研發、生產和銷售,尤其是堿性水電解制氫設備。截至目前,考克利爾競立已經接連出廠國際首臺套產氫量1200Nm3/h、1300Nm3/h的制氫設備,在設備大型化方面領先全球。考克利爾競立的堿性電解槽還有副電極超大的比表面積、氣體出口槽面法蘭連接、“覆鎳合金”專利技術制造等優勢。

素材來源:各企業官網?艾邦綜合網等























